RO系统的探讨

大流量冲洗的配置
反渗透在水质分离过程中,膜表面含有许多污染物,由于水分离方向与水流方向呈90°关系,所以膜表面污染物部分可通过大量冲洗来去除,实际上目前已开发PLC自控大流量冲洗系统,该套装置有利于RO膜使用寿命的延长。
化学清洗液的选择
RO系统在正常运行情况下,每年只需清洗3-4次,不同的污染应选用不同的药剂。国内一般选用柠檬酸及EDTA为主要成份,但往往清洗效果不佳,而进口清洗液清洗效果明显。
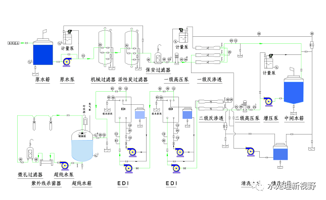
反渗透装置的设计
RO装置设计计算有一套复杂的计算方式,目前国外各膜元件商均已开发了专用软件,只要设计人员根据原水水质报告及各膜元件性能初步确定方案,然后将原水水质输入电脑,由程序软件来验证初步方案的可行性,若不行则发出警告,并告之哪一部分设计不合理。另外设计者应根据膜元件使用手册中的要求,注意设计应配备的各种保护措施。
版权:如无特殊注明,文章转载自网络,侵权请联系cnmhg168#163.com删除!文件均为网友上传,仅供研究和学习使用,务必24小时内删除。
相关推荐
热门信息
-
Origin(Pro):学习版的窗口限制【数据绘图】 2020-08-07
-
如何卸载Aspen Plus并再重新安装,这篇文章告诉你! 2020-05-29
-
AutoCAD 保存时出现错误:“此图形中的一个或多个对象无法保存为指定格式”怎么办? 2020-08-03
-
OriginPro:学习版申请及过期激活方法【数据绘图】 2020-08-06
-
CAD视口的边框线看不到也选不中是怎么回事,怎么解决? 2020-06-04
-
教程 | Origin从DSC计算焓和比热容 2020-08-31
-
如何评价拟合效果-Origin(Pro)数据拟合系列教程【数据绘图】 2020-08-06
-
Aspen Plus安装过程中RMS License证书安装失败的解决方法,亲测有效! 2021-10-15
-
CAD外部参照无法绑定怎么办? 2020-06-03
-
CAD中如何将布局连带视口中的内容复制到另一张图中? 2020-07-03
